为保障航空发动机的可靠、安全、高效运行,同时降低维护成本,发动机的润滑系统及润滑油也在应对各种挑战的过程中得到长足发展。
航空发动机的润滑系统及润滑油主要为发动机的轴承、附件齿轮箱等部件提供润滑、散热、清洁、防腐保护作用,同时还能够对发动机的振动起到阻尼作用。发动机的轴承支承着压气机、涡轮,附件齿轮箱驱动液压泵、燃油泵、起动发电机,都是对飞机非常重要的系统,可见润滑油对飞机和发动机的重要性。
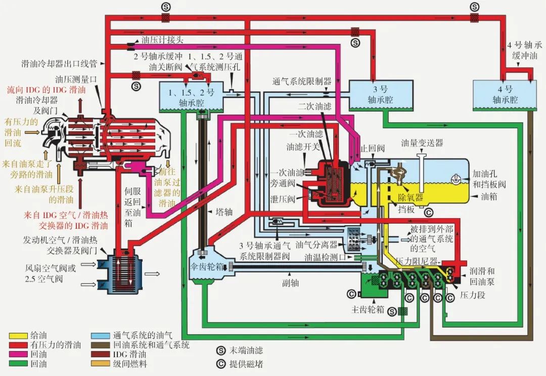
润滑油贮存在滑油箱中,在发动机运转过程中,滑油泵提供持续压力,将润滑油通过供油管路泵至各轴承腔和附件齿轮箱及其传动装置中。中大型航空发动机通常采用气动封严来密封轴承腔,因此从轴承腔的回油管排出的通常是润滑油和空气的雾状混合物。燃烧室前的转子轴承温度(压气机部分)比燃烧室之后的转子轴承(涡轮部分)温度低,因此润滑油在这些轴承腔里的工作温度差异更高可达100℃。完成润滑任务之后的油气混合物和从附件齿轮箱排出的润滑油被泵至热交换设备冷却,然后进行油气分离,最后回到滑油箱,进入下一个循环。润滑油系统每分钟最多可完成3次循环。发动机停车后,滑油泵停止工作,润滑油中的热量不能主动散发,而是要经过自然冷却的过程,从而增加了氧化和炭化的可能性。

润滑不同温度的不同类型的部件(既有轴承,也有齿轮);在管路循环中润滑油温度不断变化;大部分时间与热空气并存;接触不同类型的材质(包括金属和弹性密封件等)。这些特点对润滑油热稳定性、抗氧化能力、相容性和负载能力都有比较高的要求。
经过数十年发展和积累,以美国军标MIL-PRF-23699G和SAE AS5780D为代表的高热稳定性规范和高性能等级规范,以应对润滑油结焦和提高弹性密封件相容性。通过提高发动机润滑油的以上两种能力,发动机能够更加安全、高效地运行,避免不必要的维护,降低运营成本,因此,用户转向高热稳定性型或高性能等级的润滑油无疑是未来的必然趋势。
文章来源:航空动力公众号
上一篇:稠油降凝剂用途和特点
下一篇:合成酯在金属加工液中的应用